General cloud costs#
Note
Available for dedicated AWS clusters only (and excluding CloudBank managed accounts). Other deployments on GCP will be supported in the future.
Accessing the general cloud costs dashboard#
Community Champions can view the cloud cost dashboards from their Grafana instance (please see Grafana Dashboards for how to gain access).
From the main menu of Grafana, navigate to Dashboards > Cloud cost dashboards > General cloud costs to view the dashboard.
Understanding the cloud cost dashboard#
The dashboard is made of several panels:
Daily costs
Daily costs per hub
Total daily costs per component
Daily costs per component per hub.
Daily costs#

Cost account refers to the associated AWS account’s total costs, and Cost attributable refers to the costs that have been attributed to 2i2c managed cloud infrastructure.
There are some costs associated with 2i2c managed cloud infrastructure that can’t be attributed. For example, the act of loading the Cloud Cost dashboard itself incurs a cost that isn’t attributed to 2i2c managed cloud infrastructure but forms a small part of the total cost.
If Cost account is significantly larger than Cost attributable, then in principle this should be because of activity unrelated to 2i2c managed cloud infrastructure. Please contact support if you have any questions about understanding your cloud costs.
Note
All costs are unblended costs
All costs are pure usage costs, and doesn’t account for credits etc.
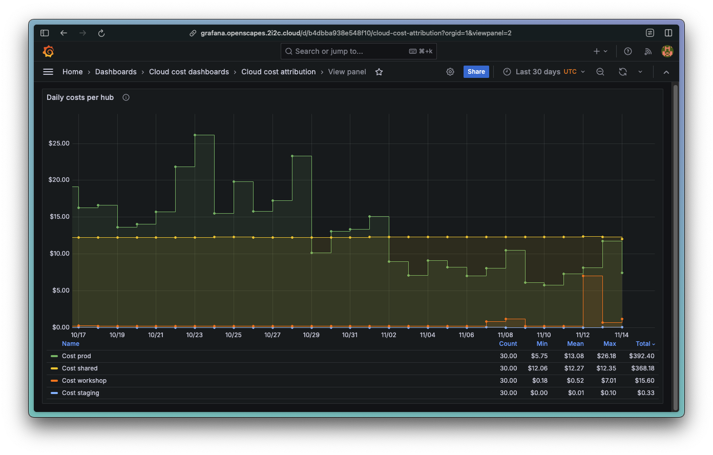
Daily costs per hub#

Costs can sometimes be attributed to a specific hub, and that can then be seen here. A typical 2i2c-managed deployment comprises of a staging hub and a production hub, although some other communities may have extra hubs such as a workshop hub.
Cost support reflects all 2i2c cloud infrastructure support costs that aren’t attributable to a specific hub.
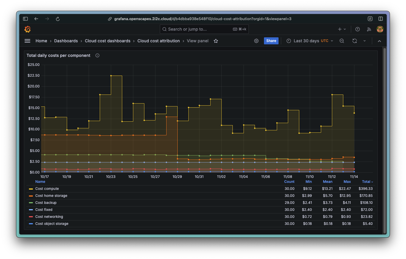
Total daily costs per component#

Components are groupings of cloud-provided services, such as
compute
home storage
object storage
networking
support
For specific definitions, see 2i2c-org/jupyterhub-cost-monitoring.
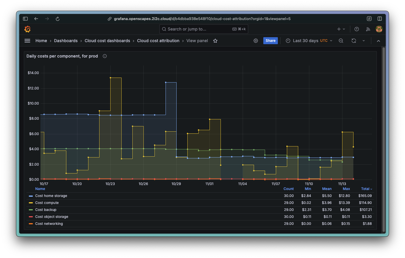
Daily costs per component per hub#

This panel shows the same information as above, but broken down for each specific hub also.